Pool Server SHA256d · Scrypt · Skein · Qubit Solo Mining

GoSlimStratum

Lightweight Multi-Coin Stratum Solo Mining Pool. Built to scale — battle-tested at 14+ PH/s with thousands of simultaneous miners, all running on modest hardware. Now with Stratum V2 running side-by-side with classic Stratum V1 on the same pool.

< 20 MB
RAM
7 Coins
4 Algorithms
Native
ARM64/AMD64
14+ PH/s
Battle-tested
1,000s
Concurrent Miners
GoSlimStratum Pool Dashboard

Features

Everything you need for a production-ready solo mining pool.

Stratum V2 — Encrypted & Authenticated

NEW in 5.0

The next-generation mining protocol — BIP-324 / BIP-340 compliant, with Noise-protocol encryption (same crypto family as WireGuard and Lightning) and BIP-340 Schnorr-signed server certificates so miners verify they’re talking to your pool. Binary frames mean less CPU on the wire and a little more for hashing.

  • Runs side-by-side with V1 on different ports
  • Zero firmware changes for V1 miners
  • One-click pool key generation in Web UI
  • Full DTM + revenue share parity with V1
  • Both Extended & Standard mining channels
  • Multi-variant ready (SRI coming when it ships)
Crypto Stack
Noise_NX_Secp256k1
+EllSwift_ChaChaPoly
_SHA256
Server Cert
BIP-340 Schnorr
Algorithms
SHA256d coins
(BTC, BCH, BC2, DGB, XEC, etc.)

Multi-Coin Support

BTC, DGB, BCH, XEC, BC2, LTC, DOGE built-in. DGB supports 4 algorithms. Plus custom coins via config.

VARDIFF

Automatic difficulty adjustment per miner. Maintains consistent share submission rate.

ZMQ Block Notifications

Sub-millisecond latency for new block detection. Dual-mode: ZMQ + polling for redundancy.

Notifications

Stay informed via Discord, bidirectional Telegram, and email. Get alerts for blocks found, miner issues, and pool events.

BIP320 Version Rolling

Expanded nonce space for modern ASIC miners.

Automated Payouts

Block maturity tracking, configurable pool fees, automatic payment processing, including direct to miner's wallet address via block submission.

Built-in Web Dashboard

Real-time pool stats, miner list, block history, earnings, network info on port 3003.

REST API

20+ endpoints for integration with external tools and monitoring systems.

Comprehensive Metrics

Pool hashrate, miner details, share submissions, block discovery, earnings tracking.

Direct-to-Miner Payouts

Block rewards go directly to each miner's wallet via the coinbase transaction. No pool wallet, no payout delay. Per-miner coinbase outputs with configurable pool fee splits.

Merged Mining (AuxPoW)

Mine two chains with one hashrate. LTC → DOGE supported with full per-miner DTM coinbase on both chains — including pool fee splits on the aux chain. A capability unique to GSS among stratum implementations.

Built-in Block Explorer

Browse blocks, transactions, and mempool right inside GSS. No external explorer dependencies. Ideal for testnet, regtest, and obscure coins.

Pool Topology Visualization

Live animated canvas showing miners → GSS hub → coin node. Flowing particles represent shares, jobs, ZMQ, and GBT in real time.

Automatic Node Failover

Seamless switch to a backup blockchain node when the primary goes down. Mining continues without interruption. Smart failback on the next block boundary.

Screenshots

Explore the built-in GoSlimStratum web dashboard. Click any screenshot to enlarge.

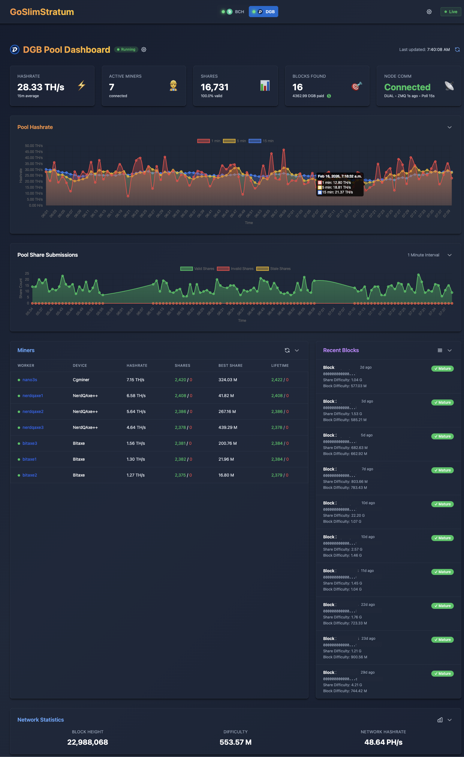
Pool Dashboard
Pool Dashboard - Real-time hashrate, miners, shares, and blocks
Miner Details
Miner Details - Per-worker performance and difficulty tracking
Blocks Dashboard
Blocks Dashboard - Block discovery history and statistics
Earnings Dashboard
Earnings Dashboard - Pool earnings and payment tracking
Network Statistics
Network Statistics - Blockchain difficulty and hashrate trends
Pool Configuration
Pool Configuration - Per-coin pool settings
Add Coin Pool
Add Coin Pool - Configure new mining pools
Global Configuration
Global Configuration - Server-wide settings
Node Communication
Node Communication - Node status and pool overview
Log Streamer
Log Streamer - Real-time log viewing
System Info
System Info - Server resource monitoring

Coin Configuration Guide

Built-in coins and additional SHA256d coin support via configuration.

Built-in Coins

Coin Symbol Algorithm Address Format
DigiByte DGB SHA256d, Scrypt, Skein, Qubit D..., S..., dgb1q..., dgb1p...
Bitcoin BTC SHA256d 1..., 3..., bc1q..., bc1p...
Bitcoin Cash BCH SHA256d bitcoincash:q..., bitcoincash:p...
Bitcoin II BC2 SHA256d 1..., 3..., bc1q..., bc1p...
eCash XEC SHA256d ecash:q..., ecash:p...
Litecoin LTC Scrypt L..., M..., ltc1q..., ltc1p...
Dogecoin DOGE Scrypt D..., 9/A...

Plus bring your own coin via coins.json configuration

Any standard SHA256d coin following Bitcoin standards can be added.

See FAQ for more details →

Frequently Asked Questions

Common questions about GoSlimStratum and solo mining.

Simple, Transparent Pricing

Free to start. Scale when you need to.

Free
$0

25 miners

10 pools

Professional
$199/yr

Unlimited miners

Unlimited pools

Enterprise
$399/yr

Commercial use

Support options